占据大宗商品交易的有利视角
Workspace 帮助您发现机会、隐藏风险。
使用新一代工作流解决方案,您可以获取增强型定价、分析、基本面信息和高级可视化工具,还可获得路透社新闻的专属访问权限。
路透社在 20 个国家/地区拥有 200 多名大宗商品专业记者和庞大的全球记者网络,为您提供有关生产、加工和消费的现场新闻和独家市场报道。

解决方案
市场领先的数据和洞察
随时随地可用。
实时了解与供应冲击、需求变化、物流中断、天气、地方冲突和地缘政治冲突相关的数据、洞察和新闻。
简化复杂的航运数据,更好地了解和管理大宗商品流、成本及风险。访问全面的船舶信息、港口和金融数据、实时新闻及交互式地图。
从基本面、预测和气候政策变化等方面了解主要的市场驱动因素。通过掌握供需流动情况、借助深入研究与分析洞察先机。
识别钢铁、基本金属和贵金属市场中存在的机遇,发现新见解,获得关于挑战的深入洞察。
特色与优势
面向大宗商品专业人士的 LSEG Workspace 能为您带来哪些优势
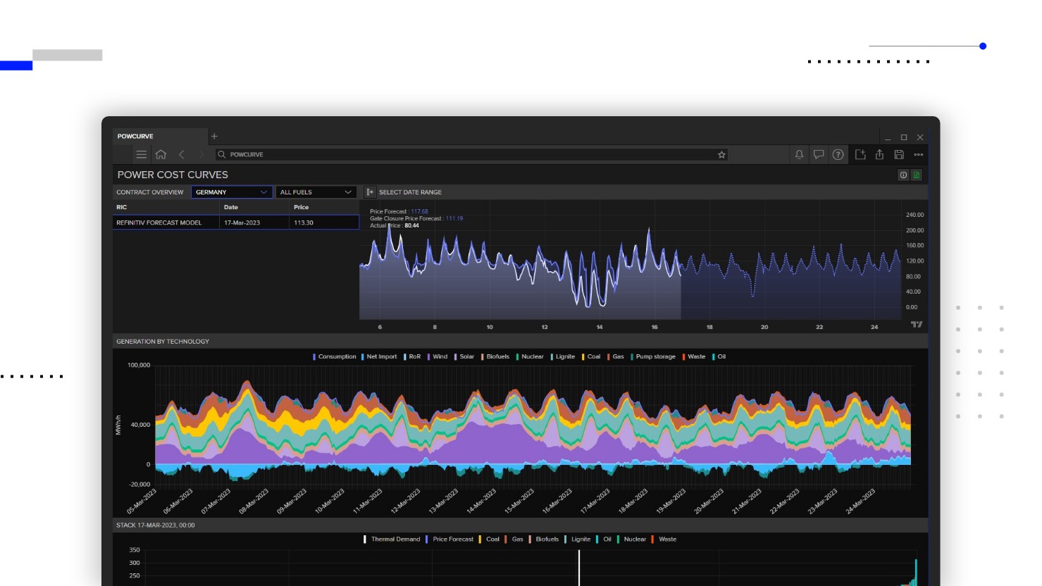
强大的可视化工具

您可以通过 Workspace 即时评估关键变量(如大宗贸易流向、天气或船舶动态变化)的影响。
查看高级研究和预测

利用我们屡获殊荣的可靠大宗商品市场研究和准确预测,及早管理风险并锁定盈利头寸。
掌握市场先机

借助大量经纪商研究、来自我们全球网络的深入洞察、市场领先的路透社新闻以及 10,000 多个权威信息来源,抢占市场先机。
了解产品详情
发送邮件至销售团队
联系您当地的销售团队
亚太地区
中国大陆:+86 10 66271095
中国香港、中国澳门: +852 3077 5499
中国台湾:+886 2 7734 4677
泰国、老挝: +662 844 9576
澳大利亚、太平洋地区:+612 8066 2494
印度、孟加拉国、尼泊尔、马尔代夫、斯里兰卡:
+91 22 6180 7525
印度尼西亚: +622150960350
日本: +813 6743 6515
韩国: +822 3478 4303
马来西亚、文莱:+603 7 724 0502
新西兰: +64 9913 6203
菲律宾: 180 089 094 050 (Globe) 180 014 410 639 (PLDT)
新加坡以及以及其他亚太地区: +65 6415 5484
美洲
所有国家(免费):+1 800 427 7570
巴西:+55 11 47009629
阿根廷:+54 11 53546700
智利:+56 2 24838932
墨西哥:+52 55 80005740
哥伦比亚:+57 1 4419404
欧洲、中东和非洲
欧洲:+442045302020
非洲:+27 11 775 3188
中东和北非:800035704182